如何观察市场正在发生什么(二级市场篇)
一套系统性的市场观察方法:从量价分析到足迹图、合约指标、监控看板,告别人云亦云。
最近有些朋友在问我「怎么发现 xxx 的」「怎么得出 xxx 结论的」,发现很多新朋友缺乏一套方法观察市场,处于人云亦云的的阶段,尤其是中文圈输出观点和情绪的KOL 比较多,特别撩拨人心。把我和朋友聊的内容记录下来,希望对大家有一点帮助。
本系列分为上下两篇,第一篇是「如何观察二级市场正在发生什么」,第二篇是「如何观察链上正在发生什么」。本系列内容没有财富密码,只提供如何观察数据,至于数据如何解读,取决于每个人自己了。
为什么要用数据观察市场?
市场包括很多面,每个人都有自己的观察角度,例如情绪面(群、推特讨论)、数据面(链上、链下)、宏观层面(加息降息、重大政策)、基本面(重大技术突破、重大事件)等等。
其中噪音最大的是情绪面,甚至绝大多数人主要的信源都是来自于二手消息,这里有几个问题:
-
情绪是观点堆积而来的,并不是事实
-
每个人的观点背后可能是牵扯到利益的,这些都无法观测
-
情绪具有滞后性和不稳定性
如果仅通过情绪面观测市场,会吸收很多低质量的信息,特别容易被 10u天团们忽悠。当然并不是说不用观察情绪,情绪只是一小部分,具有多解性,比较难把握。我相信你肯定听说过「别人贪婪我恐惧,别人恐惧我贪婪」,「要站在情绪的对立面,大多数人看空的时候就要多,大多数人看多的时候就要空」,这些固然不错。
但是在实操中面临一个问题是:多恐惧才算恐惧,多贪婪才算贪婪?现在信息茧房很严重,你怎么知道你看到的,是不是「大多数人」?这也是情绪面难把握的点,我自己是难把控的,我现在只能感受到「bome、trump大热之后必崩盘」这样的极端情绪。但在这个行业,情绪重要的组成部分,它加速器,也有反身性,它很重要,但是我把控不好,因此不做讨论。我见过对群体情绪的把控非常好的 @btcdayu。
而数据就有不一样了,数据都是公开、客观的。虽然也能造假,但是造假成本相对比较高,更适用大饼等主流币(小盘子就无法用数据了,纯庄),我认为有一套观察市场的方法,是有必要的。
-
数据是事实,没有被人加工处理,减少了噪音
-
数据获取具有稳定性,可以自己去发现机会,不需要完全依赖别人的喊单
二级市场观测指标
量价
k 线代表的是成交量,是真金白银的交易,其中最重要几个点
-
k 线的最高点、最低点,代表着:愿意买卖的最高/低价格
-
交易量:代表交易活跃度,交易量越大的价格区间,代表这个价格带的可靠性越高。也就是常说的支撑和阻力
-
均线:代表的是价格的平均,可以当做是「移动的支撑位置和阻力位置」。这里面延伸出很多指标,SMA、EMA、vegas等。
这三个最基本的概念,可以回答一下问题
-
当前市场是个震荡市、牛市、还是熊市?价格在均线之上还是之下(每个人追踪的长期均线不一样,有些人是 ema200,有些人是 ema120)
-
哪些位置是重要位置?成交量大的价格区间,因为成交量大说明这里的换手多,如果要反方向突破的话需要更强的力量
这块的内容太多了,还有各种 k 线形态、道氏、缠论、江恩、谐波等,我也不是特别懂,大家感兴趣可以自己研究。
我个人的理解,所有的k 线的形态、方法,都是基于历史数据回测抽象出来的概率性的方法。有相关性,不一定有因果性。

微观:足迹图
k 线代表的是交易历史。接下来的问题是:这个 k 线我只能看到他的涨跌,有些 k 线突破关键位置之后马上被砸下来,有些 k 线突破之后头也不回的冲,我怎么知道才能知道这跟 k 线到底是什么类型呢?
要解决这个问题,就涉及到如何观察微观的市场结构,有些人看挂单、有些人看盘口。但是因为现在挂单非常具有迷惑性(冰山委托、拆单、算法挂单),经常看到有些巨量挂单,价格一到附近就撤走,可靠性不强。所以比较靠谱的是看「成交历史」,我一般来说是看足迹图。
足迹图最大的好处是透视交易细节,如果K线图是战场的结果报告(谁赢了),足迹图就是记录每一场战斗细节的沙盘——它告诉你:
-
士兵(资金)在哪个山头(价格)集结
-
弹药(成交量)消耗在哪些关键点位
-
战术意图(主力进攻还是撤退)
可以在 tradingview 上切换到「成交量轨迹图」查看,足迹图会价格区间分为 N 个部分(取决于 tick 的精细度),展示每个区间的成交情况,由 3 个部分构成
-
主动卖单(左侧红色),代表这根 k 线中,主动卖单数量
-
主动买单(右侧绿色),代表这根 k 线中,主动买单数量
-
poc(图中黑色区域),代表这根k 线成交最密集的价格区域
-
delta:买单和买单的差值,<0 说明这跟 k 线中,主动卖单>主动买单
-
总计:这根 k 线总共成交数量

基于此,做一些推导:
-
如果 delta>0,但 k 线是阴线,买单力量的背离,说明有很多挂单卖单(被动订单)消耗了买单,导致价格上不去。如果这样的话,如果要继续突破的话,需要更多的买单力量才能拿下这个价格区间。
-
如果 delta < 0,但 k 线是阳线,卖单力量的背离,说明有很多挂单买单(被动订单)消耗了卖单,导致价格下不去。
足迹图还有很多值得说的东西,比如说如何通过足迹图来寻找潜在的反转点、如何通过足迹图来判定真假突破等等,大家感兴趣的话后面再单独说足迹图。目前足迹图做的比较好的是 coinank,相比于 tradingview 他的精度更高,体验也更好。他有个入门教程非常详细 https://coinank.com/zh/articles

合约指标
因为币圈的合约市场影响比较大,所以需要了解合约市场的基本情况。我相信你一定听说过「xx币要逼空了」「xx币已经到底了」「xx 币好多散户做多/空」。这些结论是怎么来的呢,就是通过最基础的的一些合约指标来推导出来的。
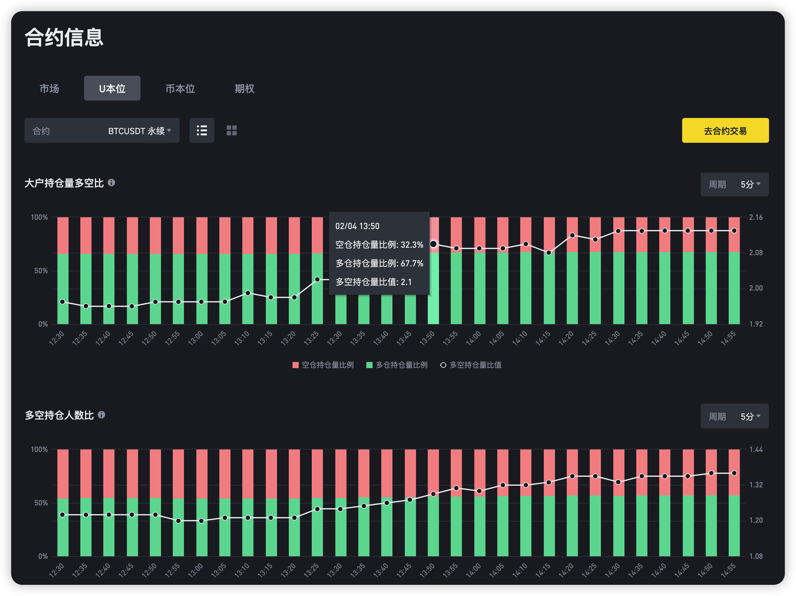
- 持仓 openinterst(oi) 是指未平仓合约,代表有多少人开着单。

- 资金费率:资金费率是永续合约市场价格与现货价格之间价差的体现。简单来说,当合约价格高于现货价格时,资金费率通常为正,多头需要向空头支付费用;反之,当合约价格低于现货价格时,资金费率为负,空头需要向多头支付费用。通过查看资金费率的正负,可以判断市场情绪。如果资金费率持续为正且较高,说明市场看多情绪浓厚,但需警惕回调风险;若资金费率持续为负且较低,说明市场看空情绪较浓,可能有反弹机会。

- 多空比是衡量市场多空力量对比的指标。它通常通过计算市场中多头持仓量与空头持仓量的比例来得出。一般可以看多空人数

一般来说
-
持仓量上升,多空人数比上升,即多头进场人数多,多头仓位增加,多军更占上风
-
持仓量上升,多空人数比下降,即空头进场人数多,空头仓位增加,空军更占上风
-
持仓量下降,多空人数比下降,即多头退场人数多,多头平仓增加,价格会迎来一波下行
-
持仓量下降,多空人数比上升,即空头退场人数多,空头平仓增加,价格会迎来一波上行
不过这个在 21 年比较有效,现在因为人多了,玩法越来越花。导致所以很多山寨其实都不适用了。因为搞事的庄家会跨合约和现货两个市场进行一些操控。比如说前段时间的 1月 31 号的usual,合约拉高之后,现货出货,篇幅有限,这里就不展开讲了。
如何查看市场全貌,建立自己的警报系统
通过tradingview 查看全市场的涨跌情况
我是用 tradingview 来看不同交易所的行情。tradingview 自带交易所
-
支持选择时间范围,根据你的想看的周期来筛选。
-
支持多种个筛选,我一般是选择 4 大交易所,然后加一个成交量的过滤条件,减少一些低市值的噪音。


如果想看合约市场的情况,可以通过 coinglass 或 coinank 来看,比较简单,这里就不赘述了。


通过 tradingview 的筛选器建立自己监控看板
我用的 tradingview 的加密货币的筛选器,然后设置自己的筛选条件,他会每分钟自动更新。比如我就主要筛选 vegas 附近的情况,再看看具体情况是否值得买入。这样能省很多时间。
此外,tradingview 还支持自选提醒,满足某个指标之后就给提醒。适合有比较成熟的交易策略的人使用。



